Корабль в открытом море с опытным капитаном, но без компаса и карты в лучшем случае будет дрейфовать, а в худшем — потерпит крушение. То же произойдет с продавцами на маркетплейсах без данных о продажах, конкурентах и поведении покупателей. Все эти данные дает такой инструмент, как аналитика. Один из сервисов аналитики — Moneyplace. Разберемся, как с помощью Moneyplace превратить данные в прибыль.
Аналитика — инструмент продавцов для прибыльной торговли на маркетплейсах
Маркетплейсы это необъятный рынок онлайн–торговли, где ежедневно появляются новые продавцы со своими товарами.
По данным журнала Forbes количество продавцов на двух крупнейших маркетплейсах России, Wildberries и Ozon к декабрю 2024 года по мнению аналитиков Data Insight может достигнуть 700 000.
Чтобы выжить и преуспеть в жесткой конкуренции, недостаточно выставить товары на витрину — нужно выделиться среди конкурентов. Помогут в этом все доступные инструменты, один из которых — аналитика данных. Рассмотрим возможности аналитики:
- Определяет самые продаваемые товары: это помогает скорректировать свой ассортимент.
- Изучает конкурентов: узнаете товары и цену на них у конкурентов, что позволит продумать и сделать покупателям более выгодное предложение.
- Мониторит рекламные кампании: мониторинг дает понимание — какие рекламные каналы приносят наибольшую отдачу и сконцентрироваться на них.
- Улучшает качество карточек товаров: сравнивает карточки товаров конкурентов, выявляет — у кого лучше продается. Это возможность сделать свои карточки более привлекательными для покупателей, что увеличит количество кликов и продаж.
- Снижает издержки: возможность пересмотреть и уменьшить запасы товаров, не будет лишних расходов на закупку и хранение.
Аналитика маркетплейсов Moneyplace предоставляет такие возможности. Начнем знакомство с сервисом Moneyplace.
Moneyplace — помощник в мире аналитики
Moneyplace это мощный сервис, который делает глубокий анализ продаж на пяти маркетплейсах — Wildberries, Ozon, Яндекс. Маркет, Магнит Маркет и Lamoda. Некоторые функции Moneyplace не реализованы на других аналитических сервисах.



Функции сервиса Moneyplace решают не только задачу — как увеличить продажи на маркетплейсах, но и другие задачи селлеров. При этом не играет роли тот факт — вы только начинаете торговать или хотите расширить уже существующий бизнес. Сервис Moneyplace знает трудности продавцов и нашел их решение.
- Использует 5 способов, чтобы найти прибыльные товары для старта. Нейросеть определяет ниши, где конкуренция мала. Не ошибетесь с выбором товара, потому что SMART технологии сделают прогноз продаж. SMART это:
S — конкретная цель,
M — в чем цель измеряется,
A — цель реальная, а не «раздутая»,
R — отсутствие внешних факторов, которые мешают достичь цели — например, транспортная компания подвела,
T — время на достижение цели.
- После выбора товаров в два клика оцените и выберите поставщиков со всего мира. Калькулятор прибыли рассчитает эффективность закупки, при этом учтет налоги, доставку, продажи.
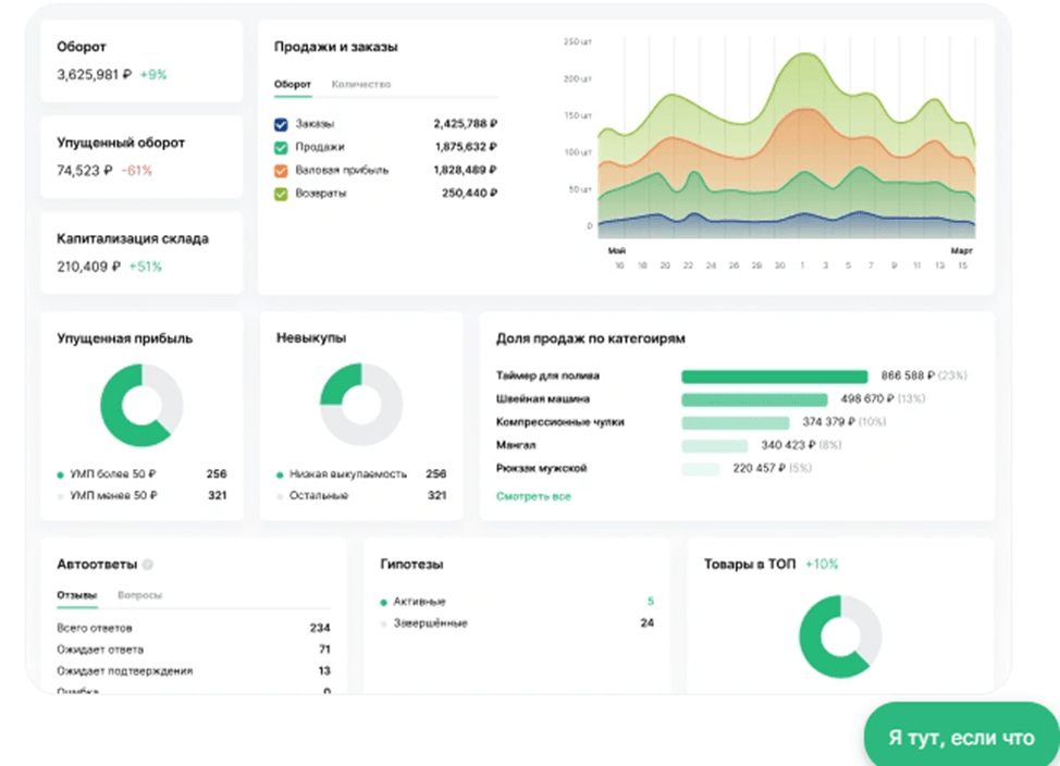
- Контролировать бизнес помогают 18 основных дашбордов. Есть возможность проверить разные гипотезы продаж и оценить перспективу прибыльной торговли выбранными товарами. Анализ конкурентов позволяет вовремя отреагировать на изменения.
Дашборд — панель, на которую выводится информация из сервиса в понятном для пользователя виде:

- О привлекательности карточек позаботятся AI SEO инструменты. Это привлечет внимание большего количества покупателей и поможет увеличить до 6 раз охваты карточек. Запустит и автоматизирует рекламу, которая принесет результаты.
- Не придется самим отвечать на отзывы. Функция «Автоответы на отзывы» избавит продавца от этой задачи.
- Не нужны сторонние сервисы. Каждый член команды селлера со своими доступами и правами работает в одном пространстве Moneyplace, а это экономит средства продавца.
«Продавай больше, зарабатывай умнее!»
Автоматический анализ продаж, расчет юнит-экономики, подбор ключевых слов — Moneyplace делает всю сложную работу за тебя. Оформи бесплатный доступ на 2 дня и начни увеличивать прибыль уже сегодня!
Решают эти задачи в Moneyplace 45 инструментов. При этом они не только анализируют, но и автоматизируют некоторые участки процесса продажи товаров.
Функции Moneyplace для анализа продаж на маркетплейсах
В настоящее время эффективная торговля на Wildberries и Ozon и на других маркетплейсах во многом зависит от аналитики. Аналитика маркетплейсов Moneyplace включает в себя множество полезных инструментов, которые помогут увеличить продажи и выделить селлера среди конкурентов. Функции, которые реализованы на Moneyplace:
- Составляет рейтинг брендов. Товары разных брендов анализируют по выручке, рейтингу, среднему чеку, продажам и количеству товаров. Один и тот же бренд на разных маркетплейсах продается с разным успехом. По рейтингу становится понятно — на какой маркетплейс стоит или нет заходить с выбранным продавцом товаром.
- Управляет рекламой. Moneyplace следит за ставками на рекламу. Часто внутренняя реклама маркетплейса неоправданно высокая. Moneyplace в автоматическом режиме ставит за вас минимальную ставку, чтобы селлер не переплачивал и экономил время.
Ставками на рекламу управляет программа — биддер. Moneyplace, в отличие от маркетплейса, показывает реальные ставки. Это экономит бюджет:

- Нейросеть — помощник в анализе ниш. ИИ плотно вошел в нашу жизнь и значительно ускоряет поиск ниши, в которой продавец захочет начать бизнес. Самим искать долго и муторно, придется заполнять большое количество сравнительных таблиц. ИИ предложит лучшие варианты, вам остается только выбрать наиболее привлекательную нишу.
- Анализирует ключевые слов. Moneyplace содержит раздел «Ключевики». На всех маркетплейсах ключевые слова работают по-разному, поэтому каждый маркетплейс анализируется отдельно. Применяется различная сортировка — рекомендации, продажи, SPP — % товаров, которые продаются по каждому запросу из ключевиков. Продавцу остается вставить ключевики, которые лучше продают, в название и описание своих товаров в карточках.
- Глубокий анализ конкурентов помогает принять верное решение — на какой маркетплейс выходить и с каким товаром, главное — не самим это искать. Сделайте настройки по выручке, схеме работы — FBS или FBO или ассортименту, а Moneyplace найдет и все покажет.
Если «провалиться» в карточку товара любого конкурента, можно посмотреть выручку за разные периоды, продажи в динамике, средний чек, изменение остатков, схему работы и ассортимент товара.
По карточкам лидеров видно, как они меняют цены и какова реакция покупателей на эти изменения, лучше или хуже покупают. Также видно, как часто лидер продаж делает поставки и каким объемом. Свою карточку и карточку конкурента добавьте в инструмент «Отслеживание» и сделайте сравнение — что у кого эффективнее работает.
Количество предложений по конкретному ключевому запросу покажет степень конкуренции товара. Более 1500 предложений — высококонкурентный рынок товара и если хотите войти в него, готовьте потратить больше средств, чем на рынке с низкой конкуренцией.
Когда только начинаете торговать, определяетесь с ценой на свой товар, ищите товар с низкой конкуренцией и популярные товары в разных сегментах, воспользуйтесь анализом ниш.
Сервис ориентируется на шесть факторов:
- Найдет нишу, где меньше всего продавцов с высоким оборотом, чтобы к ним присоединиться.
- Покажет — сколько брендов продается в одном сегменте. Больше брендов, значит селлеры продают не одно и тоже, проще войти в этот сегмент.
- Оценивает — хорошо или нет идет продажа товара в нише в %. Чем выше %, тем больше спрос на товар.
- Прогнозирует ваш доход в нише по количеству продаж на одного продавца.
- Определяет — как часто делают покупки за определенное время. Чем чаще, тем легче в нише начать торговлю.
- Глобальный и локальный индексы помогают выбрать одну из двух категорий, которые оказались одинаково интересны продавцу.
Анализе ниш позволяет проанализировать товар по сегментам — поможет оценить конкуренцию, спрос на товар, подберет лучшее предложение по цене.
Успешные продавцы на маркетплейсах это не те, кто просто выложил товары на виртуальную полку, а те, кто постоянно анализирует рынок, своих конкурентов и совершенствует свои стратегии.
Рынок сейчас кажется переполненным, но это не показатель того, что не стоит начинать. Все инструменты для анализа продаж на маркетплейсах сервиса Moneyplace показывают, что можно найти то «окошко», в котором торговля будет приносить прибыль. Для этого сделайте глубокий анализ, а Moneyplace поможет в этом и не придется долго и вручную все искать самим.
Зарегистрируйтесь и получите бесплатный доступ к функционалу сервиса.

Добавить комментарий